Logging and Cost Calculation
Understanding workflow logs and how execution costs are calculated in Forge
Forge provides comprehensive logging for workflow executions and automatic cost calculation for AI model usage.
Logging System
Forge offers two complementary logging interfaces:
Real-Time Console (Manual Executions)
During manual workflow execution, logs appear in real-time in the Console panel on the right side of the workflow editor:
The console shows:
- Block execution progress with active block highlighting
- Real-time outputs as blocks complete
- Execution timing for each block
- Success/error status indicators
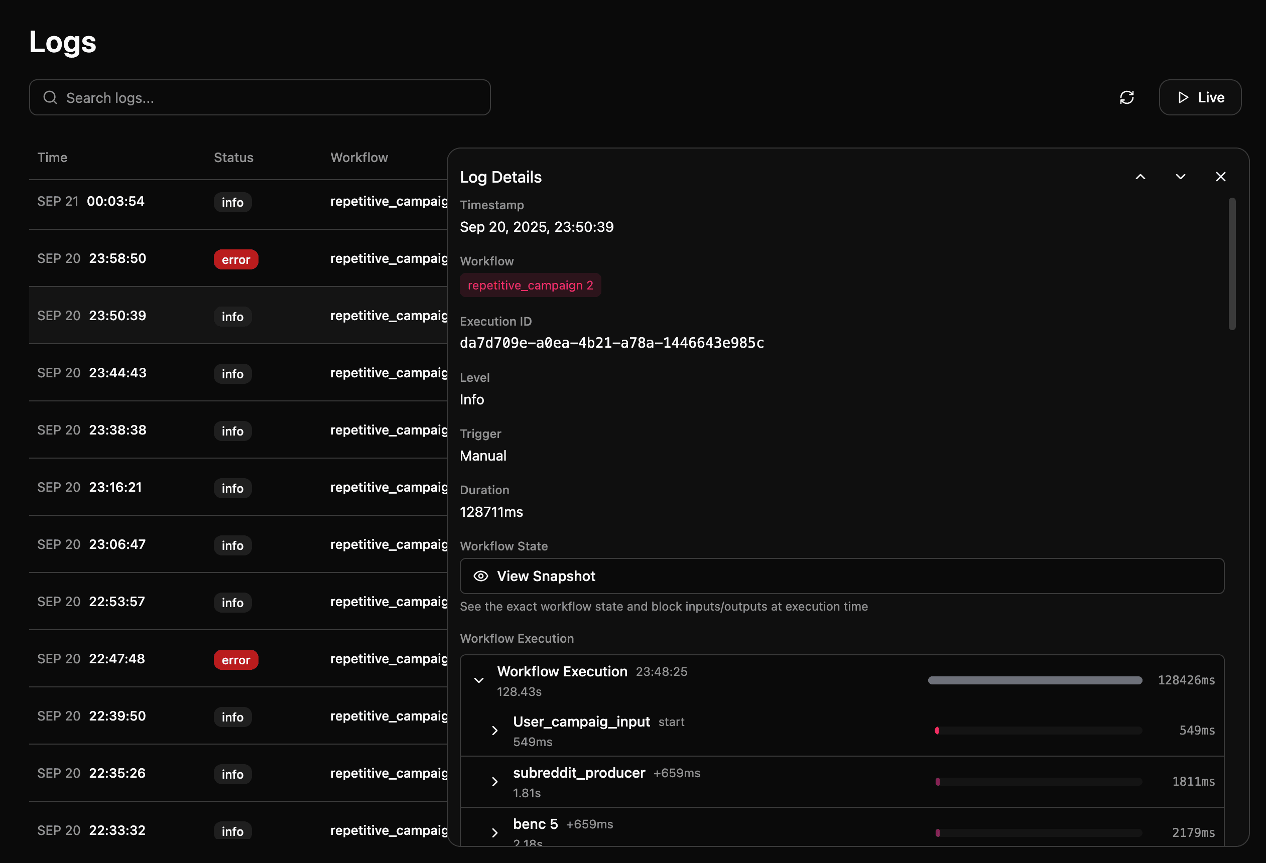
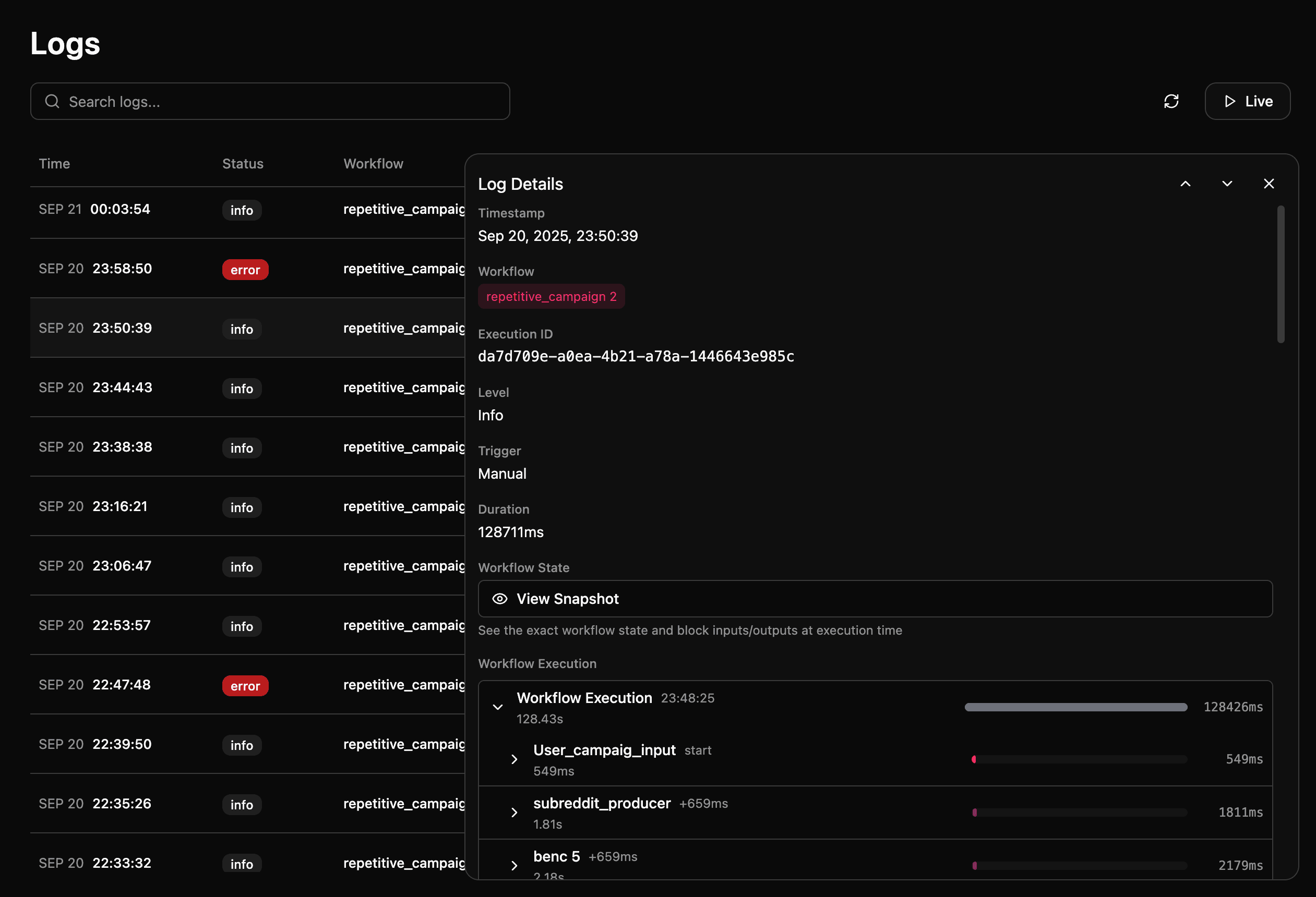
Logs Page (All Executions)
All workflow executions—whether triggered manually, via API, Chat, Schedule, or Webhook—are logged to the dedicated Logs page:
Screenshot
The Logs page provides:
- Comprehensive filtering by time range, status, trigger type, folder, and workflow
- Search functionality across all logs
- Live mode for real-time updates
- 7-day log retention (upgradeable for longer retention)
Log Details Sidebar
Clicking on any log entry opens a detailed sidebar view:
Screenshot

Block Input/Output
View the complete data flow for each block with tabs to switch between:
Output Tab shows the block's execution result:
- Structured data with JSON formatting
- Markdown rendering for AI-generated content
- Copy button for easy data extraction
Input Tab displays what was passed to the block:
- Resolved variable values
- Referenced outputs from other blocks
- Environment variables used
- API keys are automatically redacted for security
Execution Timeline
For workflow-level logs, view detailed execution metrics:
- Start and end timestamps
- Total workflow duration
- Individual block execution times
- Performance bottleneck identification
Model Breakdown
For workflows using AI blocks, expand the Model Breakdown section to see:
Screenshot

- Token Usage: Input and output token counts for each model
- Cost Breakdown: Individual costs per model and operation
- Model Distribution: Which models were used and how many times
- Total Cost: Aggregate cost for the entire workflow execution
Workflow Snapshot
For any logged execution, click "View Snapshot" to see the exact workflow state at execution time:
Screenshot
The snapshot provides:
- Frozen canvas showing the workflow structure
- Block states and connections as they were during execution
- Click any block to see its inputs and outputs
- Useful for debugging workflows that have since been modified
Workflow snapshots are only available for executions after the enhanced logging system was introduced. Older migrated logs show a "Logged State Not Found" message.